Перейти к содержанию

Вопрос

Опубликовано

В наличии Hopper SE c USB3 боксом в котором стоит 1ТВ HDD диск с 128МБ кешем и 5400 оборотов. Произведено три теста работы Transmission - первый на Ext4 (раздел отформатирован в EXt4 и чистый, файл для закачки сериал из 8 серий 14GB), второй на NTFS (раздел отформатирован в 8K и чистый, файл для закачки тот же что и для первого сериал из 8 серий 14GB), третий на этом же NTFS от второго теста, но плюсом файл для закачки 45GB. 

Суть теста не оценивать, что лучше - Ext4 про которую основным аргументом пишут родная для unix или NTFS которая не родная, а так же не сравнение производительности той или другой, просто показать работу Transmission в текущей версии ПО 5.0.2. Обратить внимание, так как раздачи нет, но наблюдаем помимо записи на диск так же и чтение с диска.

Маленькая ремарка - диск был чистый. Если долго его использовать для Transmission, т.е. закачать потом удалить, опять закачать и потом опять удалить и т.д. много раз, то раздел превращается в "решето"

Спойлер

 

Torrent-NTFS4.jpg.a8a5400148acaafadeb810e1cfffa620.jpg

Torrent-NTFS5.thumb.jpg.576d22a7f5fef7bf85b41d5cb811edee.jpg

Естественно в реале после ХХ месяцев такой работы он будет выглядеть по другому.

чем больше таких маленьких "дырок" тем больше потребуется времени для записи/чтения их на диск (так как требуется время на перемещение головки чтение/записи).

Основное отличие Transmission для Ext4 это при запуске закачки она начинается сразу же (т.е. пакетики с интернета сразу начинают идти) в отличие от NTFS где сначала тратиться время на создание файла. Ниже все видно на скринах, чем больше размер файла для закачки тем больше требуется время для его создания и только потом пакетики с интернета начинают идти. 

Далее ни какого отличия в работе на тестовых файлах 14GB и 45GB не было, хотя скорость скачки при NTFS была получше.

Спойлер

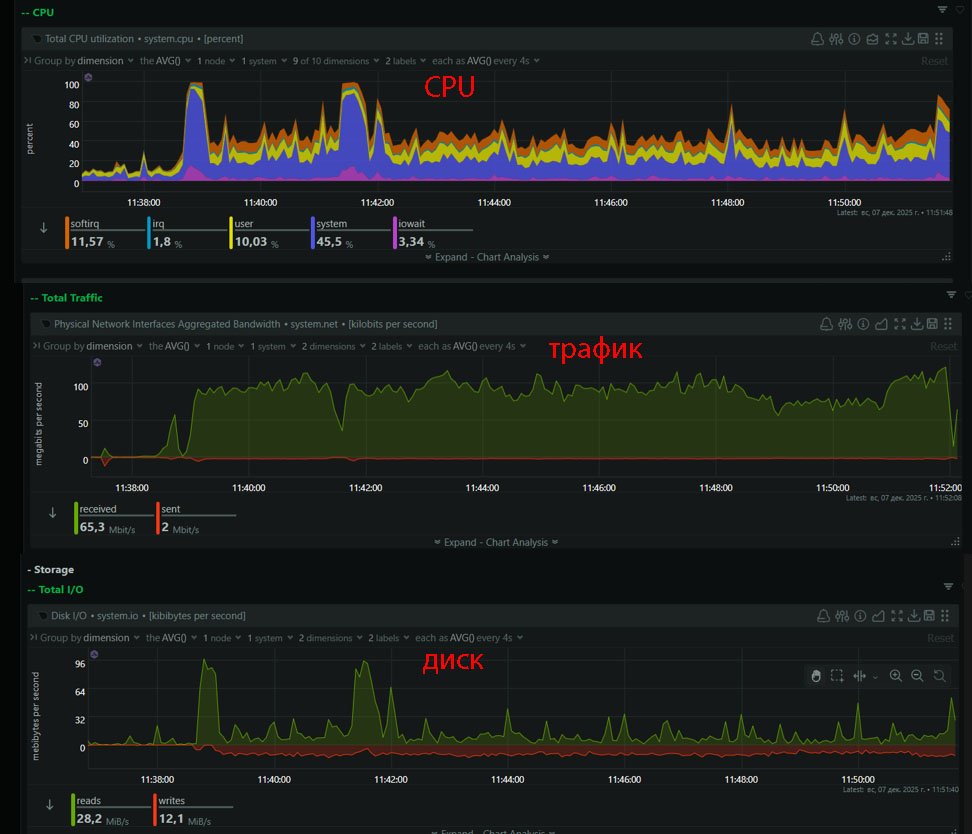
Ext4 и 14GB закачка 

Torrent-Ext4.thumb.jpg.ac4e205fca59f35e03c06fe2cf713116.jpg

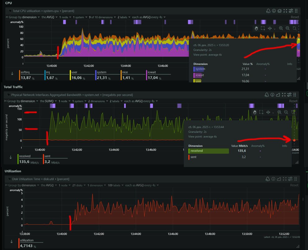
NTFS и 14GB закачка 

Torrent-NTFS1.thumb.jpg.8443b3e0dd0c3a6a6160f3c06df3991e.jpgTorrent-NTFS2.jpg.c2385ff41f19426bfbe6151ab9bbfdb0.jpg

Настройка программы

Torrent-NTFS3.thumb.jpg.5a0624621f7952b6aada79dd8fb5de4c.jpg

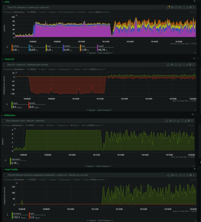
NTFS и файл закачки 45GB

Torrent-NTFS2-1.thumb.jpg.c5d99fe851469c2fb8149c855f5739e8.jpg

 

 

Рекомендуемые сообщения

  • 0
Опубликовано

ПО 5.0.2 на 1811 с SSD диском работа Transmission на NTFS разделе отформатирован в 8K, файл для закачки тот же что и ранее сериал из 8 серий 14GB. В данном случае существенное отличие от того что выше, т.е. нет времени на создание файла - старт буквально сразу же. Раздачи нет, но так же видна как запись так и чтение с диска.

Спойлер

Torrent-NTFS33.thumb.jpg.2afbcffc2d24caceb148d12a7ac3590c.jpg

 

  • 0
Опубликовано

А как вы повысили cache suze? У меня не повышается ни через веб, ни через импорт конфига, ни через редактирование имеющегося конфига. Hopper SE+ 4.3.6.3

  • 0
Опубликовано
В 12.12.2025 в 00:08, Xperts сказал:

А как вы повысили cache suze? У меня не повышается ни через веб, ни через импорт конфига, ни через редактирование имеющегося конфига. Hopper SE+ 4.3.6.3

На draft версии всегда была возможность его менять.

  • 0
Опубликовано

 У меня Windows-компьютер, жёсткий диск 26TB seagate expansion и Keenetic Titan 1812.

  1. Когда отправляю файлы по SMB, иногда получаю ошибку из-за слишком длинного имени/пути какого-то файла. При этом на самом компьютере эти файлы работают без проблем. Переименовывать не могу — в играх могут возникнуть проблемы.

  2. Думаю, что при передаче по SMB через Titan 1812 скорость слабая. Если подключить жёсткий диск напрямую к компьютеру, получится ли заметно быстрее? Так ли это?

  3. Если использовать NTFS, будет ли это сильнее нагружать Keenetic по сравнению с EXT4?

  4. Читал, что в NTFS нет нормальных file permissions (прав доступа). В таком случае, если я перейду на NTFS, смогу ли я в меню Keenetic настроить доступ так, чтобы конкретному пользователю были доступны только выбранные папки?

Сейчас у меня файловая система EXT4. Хочу перейти на NTFS — это правильное решение?

Присоединяйтесь к обсуждению

Вы можете написать сейчас и зарегистрироваться позже. Если у вас есть аккаунт, авторизуйтесь, чтобы опубликовать от имени своего аккаунта.
Примечание: Ваш пост будет проверен модератором, прежде чем станет видимым.

Гость
Ответить на вопрос...

×   Вставлено с форматированием.   Вставить как обычный текст

  Разрешено использовать не более 75 эмодзи.

×   Ваша ссылка была автоматически встроена.   Отображать как обычную ссылку

×   Ваш предыдущий контент был восстановлен.   Очистить редактор

×   Вы не можете вставлять изображения напрямую. Загружайте или вставляйте изображения по ссылке.

  • Последние посетители   0 пользователей онлайн

    • Ни одного зарегистрированного пользователя не просматривает данную страницу
×
×
  • Создать...

Важная информация

На этом сайте используются файлы cookie. Нажимая "Я принимаю" или продолжая просмотр сайта, вы разрешаете их использование: Политика конфиденциальности.